[:en]I bought 2 Pylontech batteries to replace my lead acid battery pack that was failing.
It’s night and day in terms of discharge capacity and durability.
My inverter doesn’t know these batteries, it doesn’t have an intelligent link with them to be able to discuss their state and thus manage them as well as possible like other inverters a little more expensive do.
So, I tried to do it, I connected the serial output « Console » to a USB port of my Pi.
I had to build a cable and learn to talk to the Pylontech BMS (Battery Management System). This is now done.
I will now study the behavior of my inverter-battery pair to see how to dynamically adapt the parameters of the inverter according to the values of the batteries.
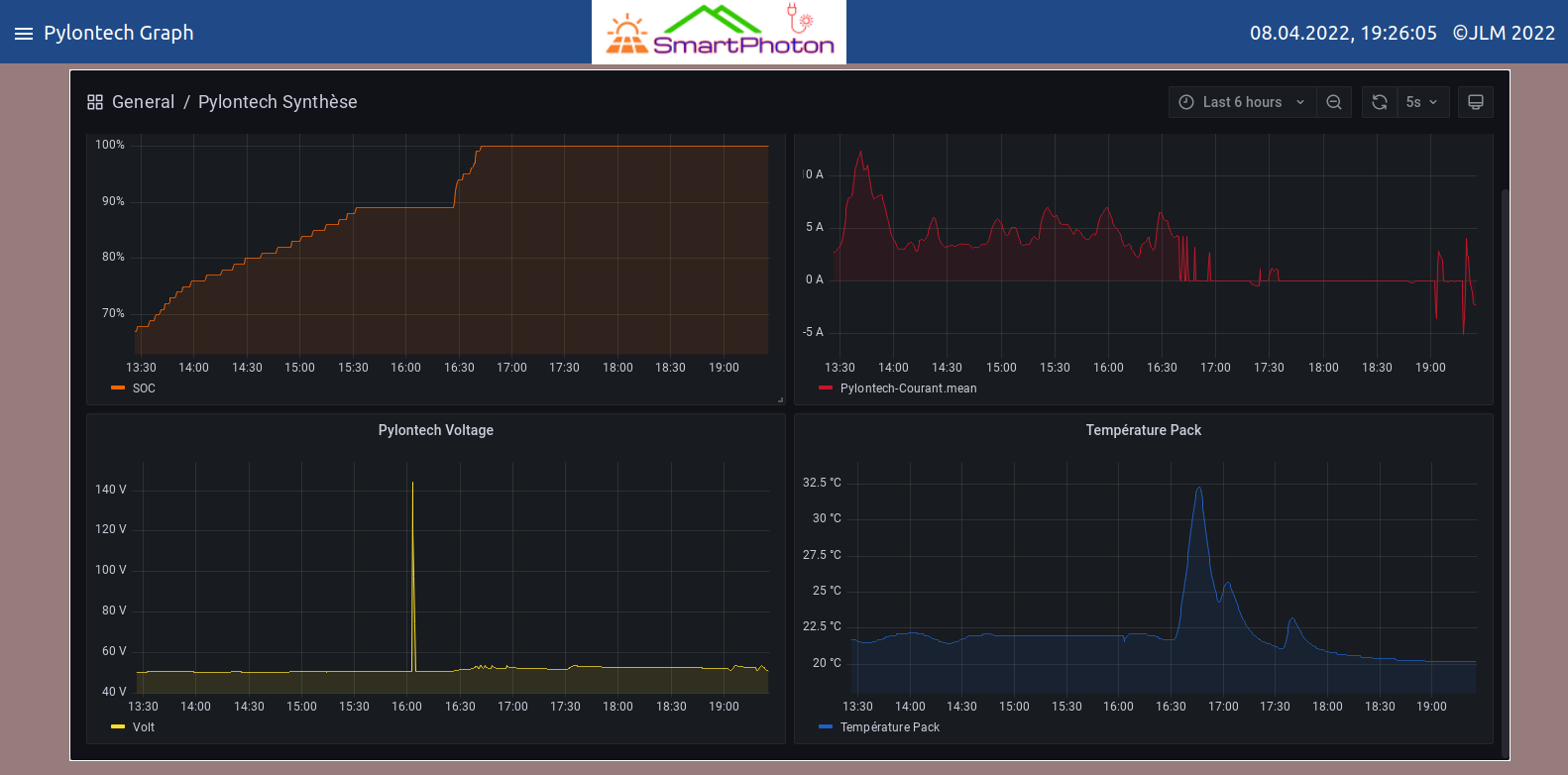
In particular the SOC (State Of Charge) indicator of the batteries. This tells us what is the real remaining capacity in the batteries and not an estimate.
So I could play on the parameters 01 – 12 – 13 – 27 – 29 in an automatic way and I wish it the most efficient. Here is a graph that now allows us to understand how these batteries behave:
And here is the information and battery management page.
In addition, all important data is accessible from outside the software via an MQTT broker for integration into existing home automation systems.
Just go to the forum to see the whole process and find more details and information!
And also you can see my video here
[yotuwp type= »videos » id= »I_I5dX695J0″ ][:fr]J’ai acheté 2 batteries Pylontech pour remplacer mon pack de batteries au plomb qui étaient défaillantes.
C’est le jour et la nuit au niveau capacité de décharge et tenue dans le temps.
Mon onduleur ne connaît pas ces batteries, il n’a pas de liaison intelligente avec elles pour pouvoir discuter de leur état et donc les gérer au mieux comme le font d’autres onduleurs un peu plus cher.
Du coup, je m’y suis attelé, j’ai connecté la sortie série «Console» à un port USB de mon Pi.
J’ai dû pour cela fabriquer un câble idoine et apprendre à parler au BMS (Battery Management System) des Pylontech. Chose faite maintenant.
Je vais étudier maintenant le comportement de mon couple onduleur-batteries pour voir comment adapter dynamiquement les paramètres de l’onduleur en fonctions des valeurs des batteries.
En particulier l’indicateur SOC (State Of Charge) de celles-ci. Cela nous dit quelle est la véritable capacité restante dans les batteries et non pas une estimation.
Donc je pourrais jouer sur les paramètres 01 – 12 – 13 – 27 – 29 de manière automatique et je le souhaite la plus efficace. Voici un graphique qui permet maintenant de comprendre comment ces batteries se comportent:
Et voici la page d’information et de gestion des batteries.
De plus, toutes les données importantes sont accessibles depuis l’extérieur du logiciel via un broker MQTT pour intégration dans une domotique existante.
Allez seulement sur le forum pour voir tout le déroulement des opérations et y trouver plus de détails et informations !
Et vous pouvez également voir ma vidéo ici
[yotuwp type= »videos » id= »I_I5dX695J0″ ][:]





